Monitoring
Humans node monitoring tool
Community dashboard by L0vd.com: Dashboard link
One line installation:
. <(wget -qO- https://raw.githubusercontent.com/L0vd/chain-services/main/testnets/humans/monitoring/humans-monitoring-install.sh)OR Manual installation of telegraf and monitoring script
sudo apt update
sudo apt -y install curl jq bc
# install telegraf
sudo cat <<EOF | sudo tee /etc/apt/sources.list.d/influxdata.list
deb https://repos.influxdata.com/ubuntu bionic stable
EOF
sudo curl -sL https://repos.influxdata.com/influxdb.key | sudo apt-key add -
sudo apt update
sudo apt -y install telegraf
sudo systemctl enable --now telegraf
sudo systemctl is-enabled telegraf
# make the telegraf user sudo and adm to be able to execute scripts as humans user
sudo adduser telegraf sudo
sudo adduser telegraf adm
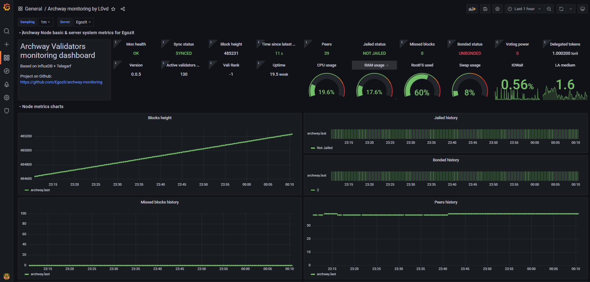
sudo -- bash -c 'echo "telegraf ALL=(ALL) NOPASSWD:ALL" >> /etc/sudoers'Dashboard interface


Mon health
Sync status
Block height
Time since latest block
Peers
Jailed status
Missed blocks
Bonded status
Voting power
Delegated tokens
Version
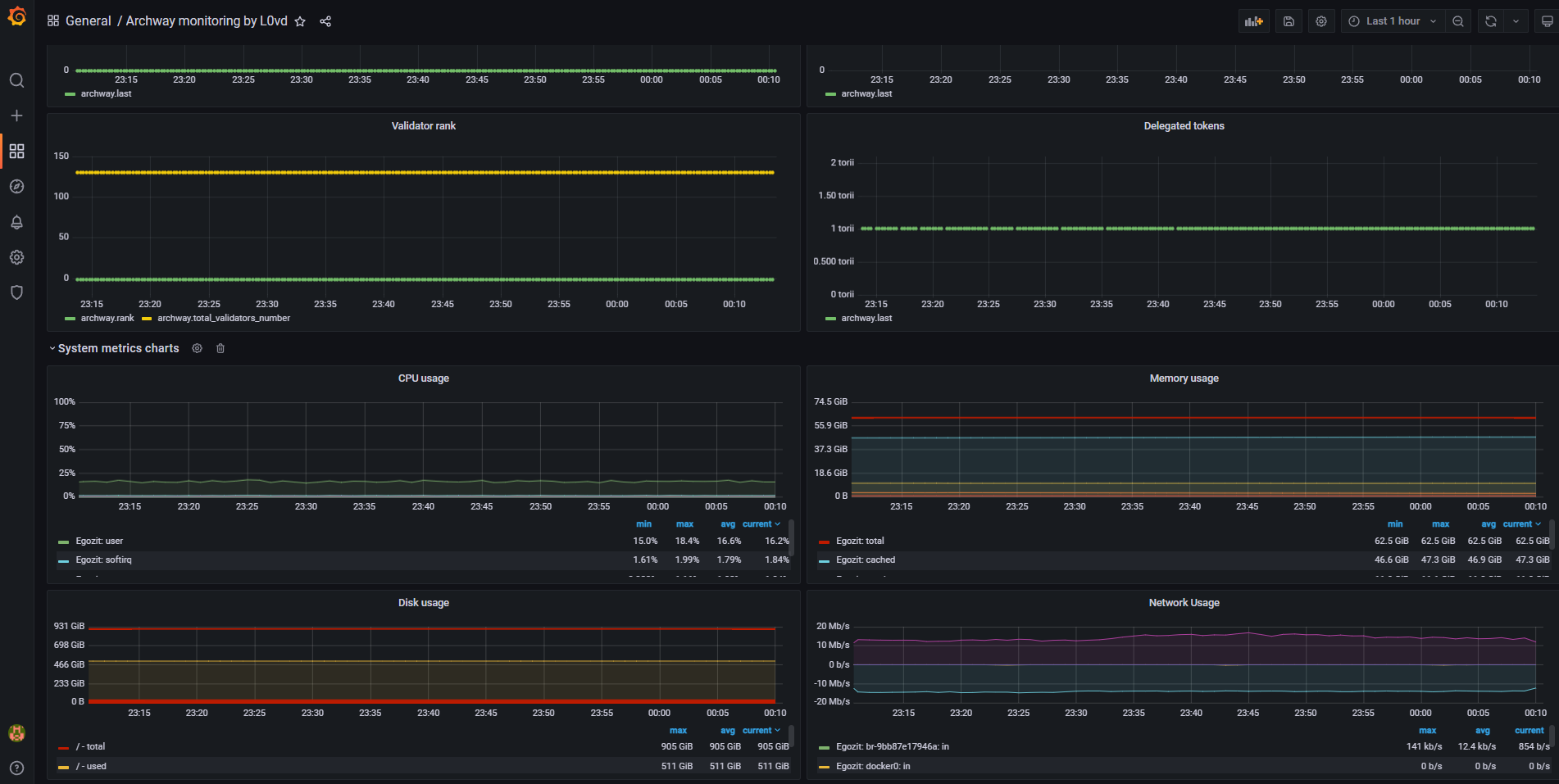
Vali Rank
Active validator numbers
Other common system metrics: CPU/RAM/FS load, etc.
Last updated