Monitoring
Monitoring
Advantages of using our free service:
Our monitoring service is working on dedicated server (24/7 online)
No need to install database (InfluxDB)
No need to install and configure Grafana Dashboard
On Grafana dashboard you will find all necessary metrics of your node (we use this monitoring service by ourselves, so we've configured dashboard properly)
One line installation:
. <(wget -qO- https://raw.githubusercontent.com/L0vd/chain-services/main/mainnets/iris/monitoring/iris-monitoring-install.sh)
OR Manual installation of telegraf and monitoring script
Install telegraf
sudo apt update
sudo apt -y install curl jq bc
# install telegraf
wget https://dl.influxdata.com/telegraf/releases/telegraf_1.14.1-1_amd64.deb
dpkg -i telegraf_*.deb
sudo systemctl enable --now telegraf
sudo systemctl is-enabled telegraf
# make the telegraf user sudo and adm to be able to execute scripts as iris user
sudo adduser telegraf sudo
sudo adduser telegraf adm
sudo -- bash -c 'echo "telegraf ALL=(ALL) NOPASSWD:ALL" >> /etc/sudoers'
You can check telegraf service status:
sudo systemctl status telegraf
Status can be not ok with default Telegraf's config. Next steps will fix it.
Get files from this project repo and copy variable script template
cd $HOME
mkdir iris-mainnet-monitoring
cd iris-mainnet-monitoring
wget https://raw.githubusercontent.com/L0vd/chain-services/main/mainnets/iris/monitoring/monitor.sh
wget https://raw.githubusercontent.com/L0vd/chain-services/main/mainnets/iris/monitoring/telegraf.conf
wget https://raw.githubusercontent.com/L0vd/chain-services/main/mainnets/iris/monitoring/variables.sh
nano variables.sh
Insert your parameters to variables.sh:
full path to iris binary to COS_BIN_NAME ( check
which irisd
)node PRC port to COS_PORT_RPC ( check in file
path_to_iris_node_config/config/config.toml
)node validator address to COS_VALOPER ( like
iaavaloper********
)
Save changes in variables.sh and enable execution permissions:
chmod +x monitor.sh variables.sh
Create telegraf service for iris-mainnet-node monitoring
cat > /etc/systemd/system/telegraf_iris_mainnet.service <<EOL
[Unit]
Description=The plugin-driven server agent for reporting metrics into InfluxDB
Documentation=https://github.com/influxdata/telegraf
After=network.target
[Service]
EnvironmentFile=-/etc/default/telegraf
User=telegraf
ExecStart=/usr/bin/telegraf -config /etc/telegraf/telegraf_iris_mainnet.conf -config-directory /etc/telegraf/telegraf.d $TELEGRAF_OPTS
ExecReload=/bin/kill -HUP $MAINPID
Restart=on-failure
RestartForceExitStatus=SIGPIPE
KillMode=control-group
[Install]
WantedBy=multi-user.target
EOL
Edit telegraf configuration
sudo mv /etc/telegraf/telegraf.conf /etc/telegraf/telegraf.conf.orig
sudo mv telegraf_iris_mainnet.conf /etc/telegraf/telegraf_iris_mainnet.conf
Restart telegraf service
sudo systemctl daemon-reload
sudo systemctl enable telegraf_iris_mainnet
sudo systemctl restart telegraf_iris_mainnet
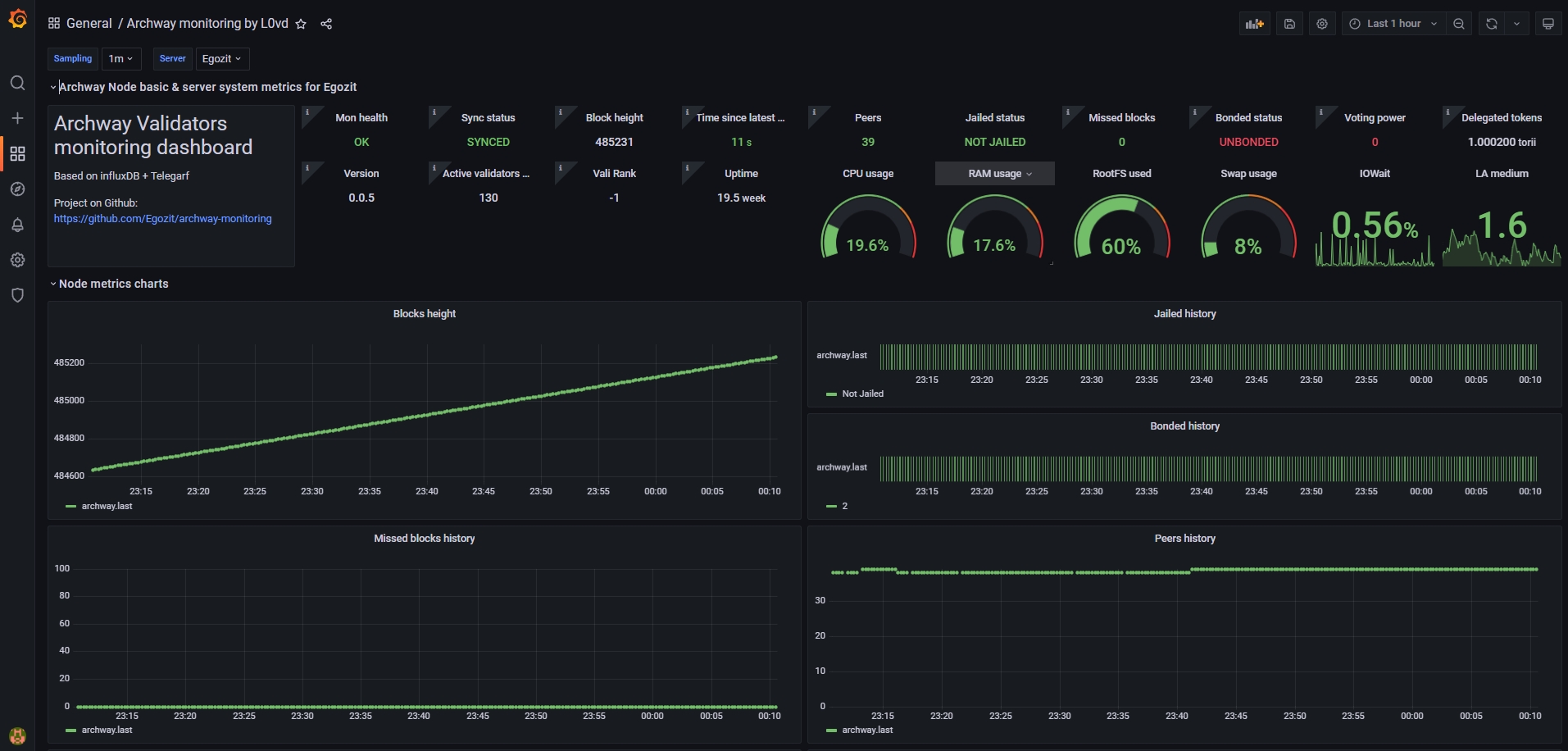
Dashboard interface
Dashboard has main cosmos-based node information and common system metrics. There is a description for each metric.
Go to our comunity dashboard and select you node from the server list:


Mon health
Complex parameter can show problem concerning receiving metrics from node. Normal value is "OK"
Sync status
Node catching_up parameter
Block height
Latest blockheight of node
Time since latest block
Time interval in seconds between taking the metric and node latest block time. Value greater 15s may indicate some kind of synchronization problem.
Peers
Number of connected peers
Jailed status
Validator jailed status.
Missed blocks
Number of missed blocks in 10000 blocks running window. If the validator misses more than 500 blocks, it will end up in jail.
Bonded status
Validator stake bonded info
Voting power
Validator voting power. If the value of this parameter is zero, your node isn't in the active pool of validators
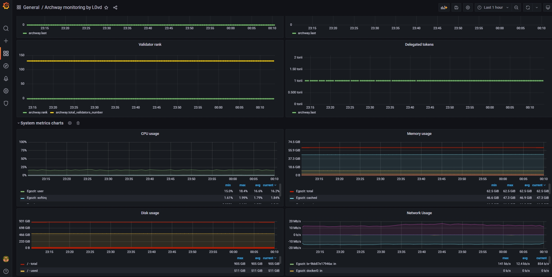
Delegated tokens
Number of delegated tokens
Version
Version of irisd binary
Vali Rank
Your node stake rank
Active validator numbers
Total number of active validators
Other common system metrics: CPU/RAM/FS load, etc.
No comments needed
Last updated